Legend and gridline
This document describes the legend and gridline configuration options available in OpenObserve dashboard panels.
Overview
Dashboard panels include configuration options for controlling legend display and gridline visibility. These options help optimize chart readability and space usage.
Legend configuration options
The following options are available in the panel configuration sidebar under the legend section.
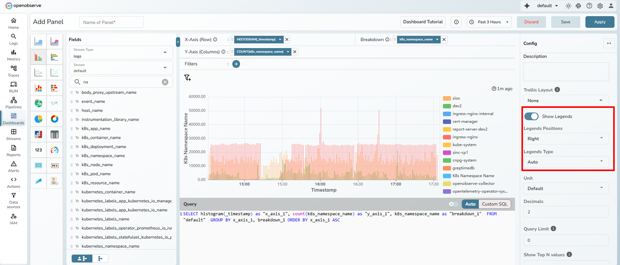
Legends positions
Controls the placement of the legend relative to the chart.
| Option | Description |
|---|---|
| Auto | Places the legend at the bottom of the chart (default) |
| Right | Places the legend on the right side of the chart |
| Bottom | Places the legend below the chart |
Example: Legend positioned on the right

When set to Right, the legend appears vertically alongside the chart. This configuration is useful for charts with many data series.
Example: Legend positioned at the bottom

When set to Bottom, the legend appears horizontally below the chart. This is the default position and works well for most chart types.
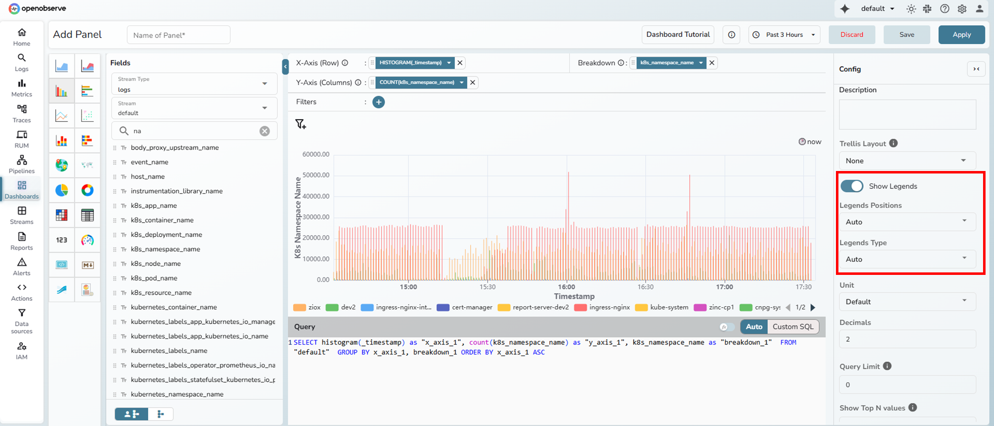
Legends type
Controls the legend display behavior.
| Option | Description |
|---|---|
| Auto | Automatically selects scroll behavior (default) |
| Plain | Displays all legend items in a static, non-scrollable layout |
| Scroll | Enables scrolling through legend items when space is limited |
Plain behavior:
- All legend items are visible simultaneously
- Legend height adjusts to fit all items
- No pagination controls
Example: Plain legend type

The plain type displays all legend items in a fixed layout. All series are visible at once without scrolling.
Scroll behavior:
- Legend items can be scrolled
- Pagination indicator shows current page
- Navigation arrows allow moving between pages
- Conserves vertical space
Example: Scroll legend type

The scroll type includes navigation arrows and a page indicator (shown as "1/2" in the bottom right). Users can navigate between pages of legend items.
Legend height
- Input: Enter numeric input.
- Units: Choose between px (pixels) or % (percentage).
- Availability: Enabled only when Legends Position is set to Auto or Bottom and Legend Type is set to Plain.
- Purpose: Overrides the default height of the legend area.
Example: Legend height configuration

Legend width
- Input: Enter numeric input.
- Units: Choose between px (pixels) or % (percentage).
- Availability: Enabled only when Legends Position is set to Right and Legend Type is set to Plain.
- Purpose: Overrides the default width of the legend area.
Example: Legend width configuration

Chart align
Controls the horizontal alignment of the chart within its container.
| Option | Description |
|---|---|
| Auto | Centers the chart (default) |
| Left | Aligns the chart to the left |
| Center | Centers the chart |
Note: This option is only available for pie and donut charts when legends position is set to "Right".
Example: Chart align options for pie chart

Legends Position is set to Right and Legend Type is set to Plain. You can select how the chart is horizontally aligned within the remaining space.
Gridline configuration
Show gridlines
A toggle switch that controls gridline visibility on the chart.
- Type: Boolean toggle (on/off)
- Default: On
- Effect: When enabled, displays horizontal and vertical reference lines on the chart.
Example: Gridlines disabled

When gridlines are disabled, the chart displays without reference lines, providing a cleaner appearance.
Chart type support
Legend options
Legend configuration is available for:
- Line chart
- Area chart (stacked and unstacked)
- Bar chart (vertical and horizontal)
- Scatter plots
- Stacked chart (vertical and horizontal)
- Pie chart
- Donut chart
Legend configuration is not available for:
- Table chart
- Heatmaps
- Metric chart
- Gauge chart
- Geomap chart
- Sankey chart
- Map chart
Gridlines option
The show gridlines option is available for:
- Line chart
- Area chart (stacked and unstacked)
- Bar chart (vertical and horizontal)
- Scatter plots
- Stacked chart (vertical and horizontal)
The show gridlines option is not available for:
- Pie chart
- Donut chart
- Heatmaps
- Table chart
- Metric chart
- Gauge chart
- Geomap chart
- Sankey chart
- Map chart