
Drastically cut MTTR by
While your team is still logging in, AI SRE is already done investigating.
Reduce noisy alerts
Help your team with Intelligent Alert Grouping
Knowledge That Compounds
Your senior SRE that never misses a step or forgets past incidents.
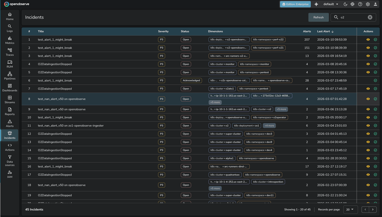
OpenObserve Incidents
Autonomous Incident Analysis
AI-Powered Root Cause Analysis
Structure every finding into contributing factors, incident timelines, immediate actions, and long-term prevention. Eliminate black-box guesswork with clear evidence at every step of the investigation.
Multi-Signal Correlation Across Your Service Topology
Correlate logs, metrics, and distributed traces in real time. Build a complete picture of service health by mapping symptoms to their underlying causes across your entire topology. Stop chasing individual surface signals and start seeing how incidents propagate through your stack.

Incidents FAQs
Latest From Our Blogs
Ready to get started?
Try OpenObserve today for more efficient and performant observability.















