AI SRE
Meet your 24/7 AI SRE. It starts investigating the second an alert fires, so you arrive to root causes instead of raw telemetry.

Proactive Observability
Jump from detection to resolution with an AI agent the moment an alert fires.
Verifiable Evidence
Get a complete audit trail of every log, trace, and metric during the agent's investigation.
Bring Your Own AI Provider
Connect your own LLM provider with your API key, so your team stays in control of security, governance, and spend.
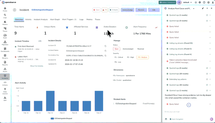
How AI SRE Agent Works
Systemic Intelligence
Signal Analysis Across All Telemetry
Analyze logs, metrics, and traces across your entire environment automatically. The agent investigates every signal and dependency exactly like a senior SRE.
Structured Findings with Context
Automatically Document actionable remediation plans, The agent delivers a full incident breakdown including diagnosis, root cause, and fix.

AI SRE FAQs
Latest From Our Blogs
Ready to get started?
Try OpenObserve today for more efficient and performant observability.
















