OpenTelemetry Astronomy Shop Demo App with OpenObserve Integration


Try OpenObserve Cloud today for more efficient and performant observability.
Get Started For Free
Want to explore OpenTelemetry with a real-world example? The OpenTelemetry Astronomy Shop demo is a microservices-based application that generates traces, metrics, and logs - perfect for learning observability concepts. We’ll cover how to set it up and ingest all that telemetry data into OpenObserve.
This guide walks you through deploying the OpenTelemetry demo application and configuring it to send observability data to OpenObserve, giving you a complete view of your distributed system's performance.
git clone https://github.com/open-telemetry/opentelemetry-demo.git
helm repo add open-telemetry https://open-telemetry.github.io/opentelemetry-helm-charts
Create a values.yml file with your OpenObserve-specific configuration. This tells the OpenTelemetry Collector where to send your data:
opentelemetry-collector:
config:
exporters:
otlphttp/openobserve:
endpoint: https://example.openobserve.ai/api/default/
headers:
Authorization: Basic TOKEN
stream-name: otel-demo
service:
pipelines:
traces:
exporters: [otlp, debug, spanmetrics, otlphttp/openobserve]
metrics:
exporters: [otlphttp/openobserve]
logs:
exporters: [otlphttp/openobserve]
Replace example.openobserve.ai with your OpenObserve instance URL and TOKEN with your authentication token. You can find these configuration details in OpenObserve under DataSources > Custom > Logs/Metrics/Traces > OTEL Collector.

helm install otel-demo open-telemetry/opentelemetry-demo --values my-values.yml
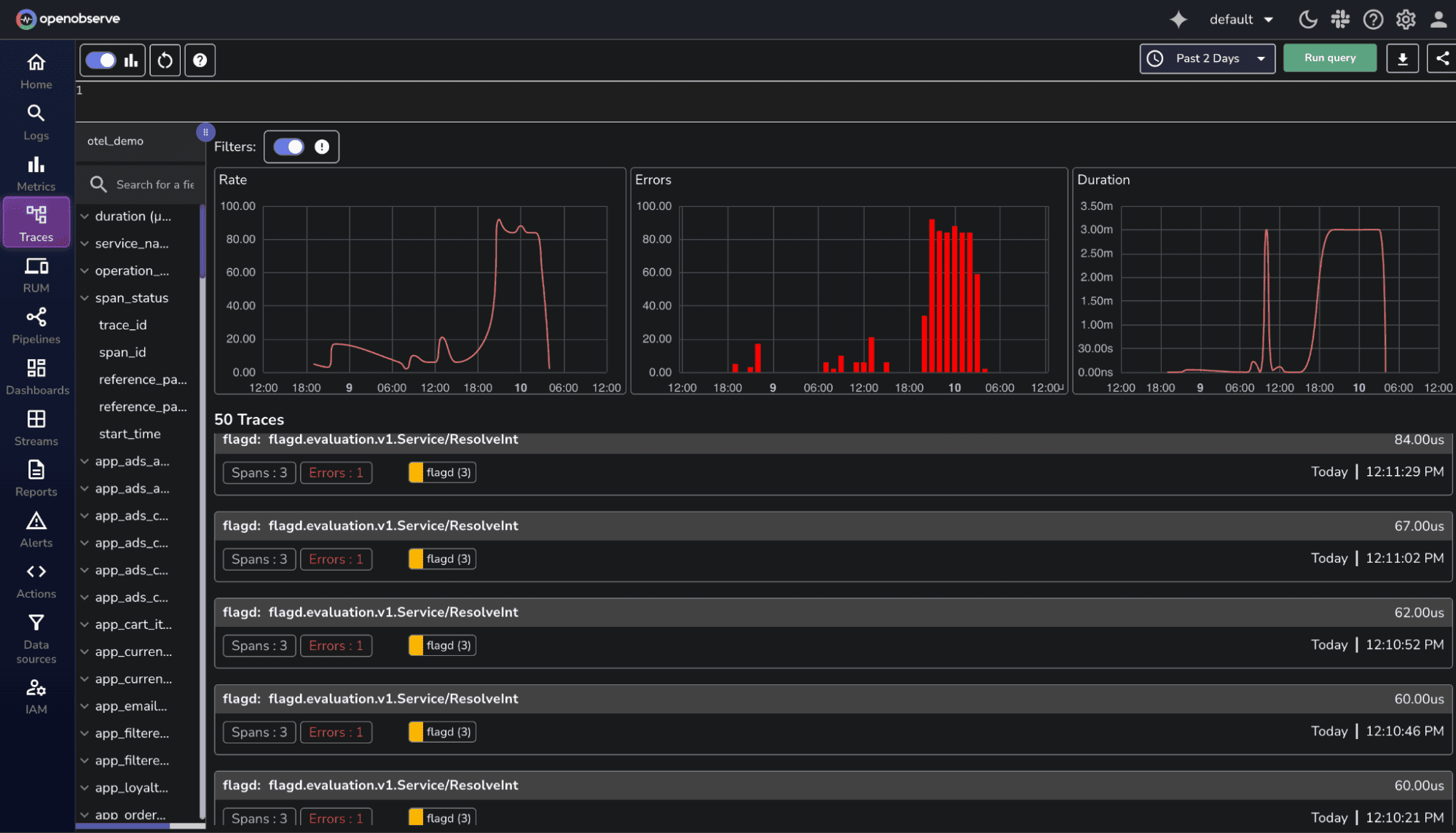
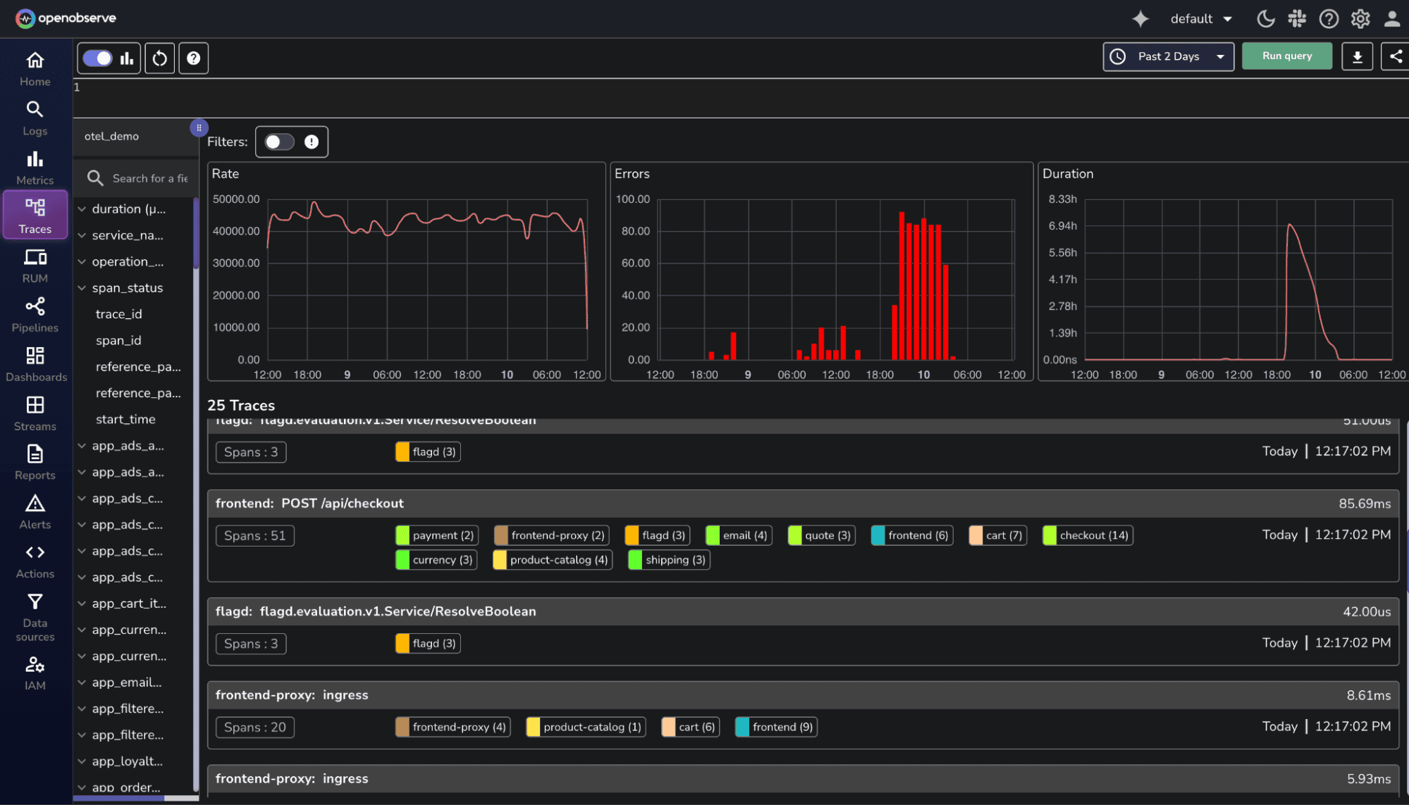
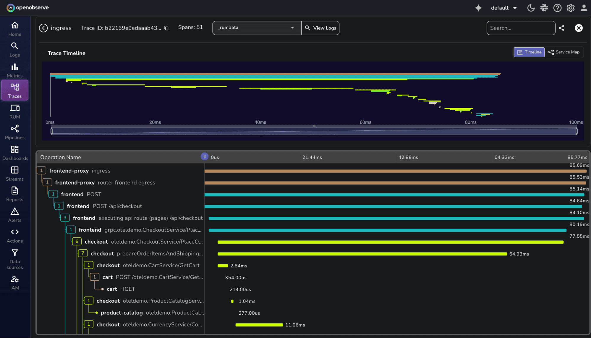
Once deployed, head over to your OpenObserve dashboard. You'll see traces, metrics, and logs from the Astronomy Shop flowing in, ready to explore and analyze.








TraceID to view log entries that belong to the same transaction, perfect for debugging distributed requests.
With your demo running, you can experiment with different observability scenarios, create custom dashboards, set up alerts, and get hands-on experience with distributed tracing. The Astronomy Shop generates realistic traffic patterns across multiple microservices, making it an excellent playground for learning OpenTelemetry and OpenObserve.
Learn more about Openobserve and OpenTelemetry and explore our other OTel blogs, including:
Happy observing!

Chaitanya Sistla is a Principal Solutions Architect with 17X certifications across Cloud, Data, DevOps, and Cybersecurity. Leveraging extensive startup experience and a focus on MLOps, Chaitanya excels at designing scalable, innovative solutions that drive operational excellence and business transformation.